Công nghệ 11 Bài 27: Hệ thống cung cấp nhiên liệu và không khí trong động cơ xăng

  1. Tác giả: LTTK CTV
    Đánh giá: ✪ ✪ ✪ ✪ ✪

    Tóm tắt lý thuyết
    I. Nhiệm vụ và phân loại
    1. Nhiệm vụ
    • Cung cấp hòa khí sạch vào xilanh động cơ .

    • Lượng và tỉ lệ hòa khí phải phù hợp với các chế độ làm việc của động cơ
    2. Phân loại
    • Có hai loại :
      • Hệ thống nhiên liệu dùng bộ chế hòa khí

      • Hệ thống nhiên liệu dùng vòi phun
    [​IMG]
    [​IMG]

    Hệ thống nhiên liệu dùng bộ chế hòa khí Hệ thống nhiên liệu dùng vòi phun ( hệ thống phun xăng )

    II. Hệ thống nhiên liệu dùng bộ chế hòa khí
    1. Cấu tạo
    [​IMG]

    1/ thùng xăng,

    2/ ống dẫn xăng,

    3/ bình lọc xăng,

    4/ bơm chuyển,

    5/ bộ chế hoà khí,

    6/ bình lọc không khí,

    7/ ống hút ,

    8/ ống thải,

    9/ ống giảm thanh

    2. Nguyên lí làm việc
    • Sơ đồ khối hệ thống nhiên liệu dùng bộ chế hòa khí
      • Bơm xăng: Hút xăng từ thùng chứa tới bộ chế hòa khí

      • Bầu lọc xăng: Lọc sạch cặn bẩn trong xăng

      • Thùng xăng: Chứa xăng

      • Bộ chế hòa khí: Hòa trộn xăng với không khí tạo thành hòa khí

      • Bầu lọc khí: Lọc không khí để tạo khí sạch
    [​IMG]

    • Khi động cơ làm việc, xăng được bơm từ thùng xăng qua bộ chế hoà khí

    • Ở kì nạp, không khí được hút qua bầu lọc rồi đi vào bộ chế hoà khí, hoà trộn với xăng tạo thành hoà khí đi vào xilanh động cơ .
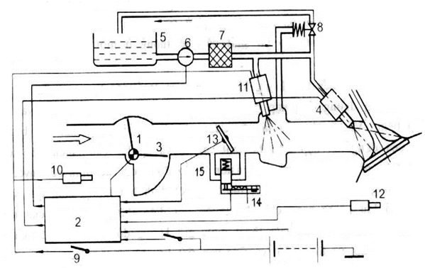
    III. Hệ thống phun xăng
    1. Cấu tạo:
    [​IMG]
    Sơ đồ khối hệ thống phun xăng
    • Hệ thống phun xăng có thêm một số bộ phận:
      • Cảm biến: Tiếp nhận các thông số của động cơ (nhiệt độ, số vòng quay…)

      • Bộ điều khiển: Nhận tín hiệu từ cảm biến, điều khiển vòi phun để hoà khí có tỉ lệ phù hợp với các chế độ làm việc của động cơ.

      • Bộ điều chỉnh áp suất: Giữ ổn định áp suất xăng trong vòi phun.

      • Vòi phun: Dạng van. Điều khiển bằng tín hiệu điện.
    2. Nguyên lí làm việc
    • Kì nạp: Không khí được hút vào xilanh do chênh áp.

    • Bơm hút xăng từ thùng qua bầu lọc đa tới vòi phun, nhờ bộ điều chỉnh áp suất xăng ở vòi phun luôn có áp suất nhất định.

    • Quá trình phun xăng của vòi phun được điều khiển bởi bộ điều khiển phun.

    Bài tập minh họa
    Bài 1 :
    Nhiệm vụ của hệ thống cung cấp nhiên liệu trong động cơ xăng :

    A . Cung cấp hỗn hợp xăng – không khí vào xilanh động cơ và thải sạch khí cháy ra ngoài .

    B . Cung cấp hỗn hợp xăng – không khí vào xilanh động cơ theo đúng yêu cầu phụ tải và thải sạch khí cháy ra ngoài .

    C . Cung cấp hỗn hợp xăng – không khí vào xilanh động cơ theo đúng yêu cầu phụ tải và thải sạch không khí cháy ra ngoài .

    D . Cung cấp hỗn hợp xăng – không khí vào xilanh động cơ theo đúng yêu cầu phụ tải và thải sạch hòa khí cháy ra ngoài .

    Hướng dẫn giải
    • Chọn đáp án B
      • Cung cấp hỗn hợp xăng – không khí vào xilanh động cơ theo đúng yêu cầu phụ tải và thải sạch khí cháy ra ngoài .
    Bài 2:
    Khi nào động cơ xe cần cung cấp nhiều hòa khí nhất

    A . Xe chạy không

    B . Xe chạy chậm , chở nặng

    C . Xe lên dốc

    D . Xe chở nặng đang lên dốc

    Hướng dẫn giải
    • Chọn đáp án D
      • Xe chở nặng đang lên dốc
    Bài 3 :
    Trộn xăng với không khí theo tỉ lệ thích hợp với các chế độ làm việc của động cơ là nhiệm vụ :

    A . Bộ điều khiển phun

    B . Vòi phun

    C . Bộ chế hòa khí

    D . Bộ điều chỉnh áp suất

    Hướng dẫn giải
    • Chọn đáp án C
      • Bộ chế hòa khí